Wazuh Consulting – Ihr Frühwarnsystem für Cyberbedrohungen
Als Wazuh Platinum Partner integrieren wir Wazuh nahtlos in Ihre Sicherheitsstrategie und Ihr SOC – für schnellere Erkennung und Reaktion.
Unsere Partner
Wir machen Wazuh zu Ihrem stärksten Sicherheitstool
Wazuh ist mehr als eine Open-Source-Sicherheitsplattform – es ist Ihr digitales Frühwarnsystem. Wir helfen Ihnen, Wazuh so einzusetzen, dass Bedrohungen nicht nur erkannt, sondern aktiv verhindert werden.
SIEM – Volle Transparenz über Ihre IT
Sammeln und korrelieren Sie Log-Daten aus allen relevanten Quellen, um verdächtige Aktivitäten in Echtzeit zu erkennen.
IDS – Angriffe stoppen, bevor sie Schaden anrichten
Erkennen Sie ungewöhnliches Verhalten in Netzwerken und Hosts, um gezielt Gegenmaßnahmen einzuleiten.
Log-Management – Ordnung statt Datenchaos
Zentralisieren, speichern und durchsuchen Sie Ereignisprotokolle, um schneller zu analysieren und sicher zu reagieren.
Compliance Monitoring – Richtlinien automatisch einhalten
Überprüfen Sie Ihre Systeme kontinuierlich auf Standards wie PCI-DSS, ISO 27001, GDPR oder HIPAA.
File Integrity Monitoring – Schutz kritischer Daten
Verfolgen Sie Änderungen an sensiblen Dateien und verhindern Sie Manipulationen in Echtzeit.
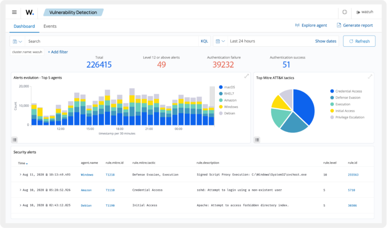
Vulnerability Detection – Schwachstellen eliminieren
Erkennen Sie bekannte Sicherheitslücken sofort und schließen Sie sie, bevor Angreifer sie ausnutzen können.

Entdecken Sie Wazuh, die All-in-One-Sicherheitsplattform
Wazuh kombiniert Host-basiertes Intrusion Detection System (HIDS), Log-Analyse, Datei-Integritätsprüfung und Schwachstellenmanagement in einer einzigen Lösung. Wazuh ermöglicht Unternehmen, Sicherheitsrichtlinien zu überwachen, Angriffe zu erkennen und Compliance-Anforderungen zu erfüllen.
Wazuh als SIEM-Lösung
Wazuh ist ein leistungsstarkes SIEM-System, das Unternehmen bei der Bedrohungserkennung, Schwachstellenanalyse und Compliance-Überwachung unterstützt. Es ermöglicht Echtzeit-Log-Management, erkennt verdächtige Aktivitäten durch regelbasierte Korrelation und verarbeitet verschiedene Logformate und Datenquellen, um Sicherheitsvorfälle effizient zu identifizieren und zu analysieren.

Incident Response
Wazuh bietet automatische Reaktionsmechanismen, um Bedrohungen in Echtzeit zu erkennen und sofortige Gegenmaßnahmen einzuleiten. Durch regelbasierte Aktionen können IP-Adressen blockiert, schädliche Prozesse gestoppt oder Benutzerkonten gesperrt werden. Zudem ermöglicht Wazuh die Integration mit Firewalls, SIEM und SOAR-Systemen sowie die Ausführung benutzerdefinierter Skripte für individuelle Sicherheitsmaßnahmen. Benachrichtigungen und Eskalationsmechanismen stellen sicher, dass sicherheitskritische Ereignisse direkt an SOC-Teams oder Incident Response Systeme weitergeleitet werden.

Threat Hunting mit Wazuh
Wazuh ermöglicht proaktives Threat Hunting, indem es verdächtige Aktivitäten in IT-Systemen erkennt, analysiert und darauf reagiert. Durch den Einsatz von Verhaltensanalyse, Log-Korrelation und Bedrohungsdaten hilft Wazuh Sicherheitsteams, versteckte Bedrohungen aufzuspüren, bevor sie Schaden anrichten.

File Integrity Monitoring
FIM ist ein Sicherheitsprozess, der Änderungen an Dateien und Verzeichnissen verfolgt und alarmiert, wenn unerwartete Modifikationen auftreten. Wazuh nutzt dafür seine Agenten, um definierte Dateien und Verzeichnisse zu überwachen. Die Agenten scannen und vergleichen Prüfsummen (z. B. SHA1, MD5), Änderungszeiten und Berechtigungen der Dateien mit vorherigen Zuständen.

So wird Wazuh zum Erfolgsfaktor für Ihre IT-Sicherheit
Aus Datenflut wird Klarheit, aus Alarmen wird Sicherheit – wir machen Wazuh zu Ihrem zentralen Schutzschild gegen Cyberbedrohungen.
Jetzt beraten lassenAnalyse & Anforderungsaufnahme
Wir prüfen Ihre IT-Landschaft, definieren Sicherheitsziele und legen die Basis für eine erfolgreiche Wazuh-Implementierung.
Architektur- & Integrationsplanung
Wir entwerfen eine maßgeschneiderte Wazuh-Architektur, wählen passende Datenquellen und schaffen die Grundlage für reibungsloses Monitoring.
Installation & Grundkonfiguration
Wir richten Wazuh ein, binden erste Systeme an und sorgen für sofort einsatzbereite Bedrohungserkennung.

Ihr Wazuh Platinum Partner
DigiFors verfügt über tiefgehende Expertise in der Implementierung, Anpassung und im Betrieb von Wazuh. Als Wazuh Platinum Partner setzen wir die Plattform selbst in unserer DigiFors Open Security Plattform ein – mit täglich über 120 Mio. Events im Monitoring.
Dank dieser engen Integration und umfassenden Projekterfahrung stimmen wir Wazuh-Lösungen präzise auf die Sicherheits- und Compliance-Anforderungen unserer Kunden ab – von der ersten Einrichtung bis zum laufenden Betrieb.
2,5 Minuten
Time to Detect (statt 24 Minuten)
6 Minuten
Time to Respond (statt 38 Minuten)
Warten Sie nicht, bis es zu spät ist
Handeln Sie jetzt und verwandeln Sie Wazuh in Ihr stärkstes Sicherheitstool – individuell angepasst an Ihre IT.

Häufige Fragen zu Wazuh Consulting
Was ist Wazuh und wofür wird es eingesetzt?
Wazuh ist eine leistungsstarke Open-Source-Sicherheitsplattform, die Funktionen wie SIEM (Security Information and Event Management), Intrusion Detection, Log-Management, Schwachstellenmanagement und Compliance-Monitoring in einem System vereint. Unternehmen nutzen Wazuh, um IT-Systeme kontinuierlich zu überwachen, Angriffe frühzeitig zu erkennen und Sicherheits- sowie Compliance-Vorgaben zuverlässig einzuhalten.
Warum ist Wazuh für mein Unternehmen relevant?
In Zeiten zunehmender Cyberbedrohungen brauchen Unternehmen eine Lösung, die Angriffe in Echtzeit erkennt und gleichzeitig einen vollständigen Überblick über sicherheitsrelevante Ereignisse liefert. Wazuh kann Bedrohungen identifizieren, bevor sie Schaden anrichten, und bietet zudem detaillierte Analysen für schnelle Reaktionen. Das reduziert Risiken, minimiert Ausfallzeiten und unterstützt bei Audits oder Zertifizierungen.
Welche Rolle spielt DigiFors im Zusammenhang mit Wazuh?
DigiFors ist Wazuh Platinum Partner und verfügt über langjährige Erfahrung in der Implementierung, Anpassung und im Betrieb von Wazuh. Wir setzen Wazuh als Kernkomponente in unserer eigenen DigiFors Open Security Plattformein. Dadurch profitieren unsere Kunden von praxiserprobten Best Practices, maßgeschneiderten Konfigurationen und einer reibungslosen Integration in bestehende IT- und Cloud-Infrastrukturen.
Welche Vorteile habe ich, wenn ich Wazuh mit Unterstützung von DigiFors einführe?
Mit DigiFors erhalten Sie nicht nur die technische Installation, sondern auch eine strategische Beratung, wie Wazuh optimal in Ihre Sicherheitsarchitektur eingebettet wird. Wir optimieren Erkennungsregeln, richten individuelle Dashboards ein, binden Wazuh in Ihre Incident-Response-Prozesse ein und übernehmen auf Wunsch auch das 24/7-Monitoring. Das Ergebnis: Höhere Erkennungsqualität, weniger Fehlalarme und eine spürbare Entlastung Ihres Sicherheitsteams.
Kann Wazuh nahtlos in meine vorhandene IT-Umgebung integriert werden?
Ja, Wazuh ist extrem flexibel und kann mit unterschiedlichsten Systemen verbunden werden – von klassischen Servern und Workstations über Firewalls und Netzwerkgeräte bis hin zu Cloud-Diensten wie AWS, Azure oder Microsoft 365. DigiFors übernimmt die vollständige Integration, sodass alle relevanten Sicherheitsdaten zentral ausgewertet werden können.
Unterstützt Wazuh auch Compliance-Anforderungen?
Absolut. Wazuh bringt vordefinierte Compliance-Module mit, die Standards wie PCI-DSS, ISO 27001, GDPR, HIPAA und andere Richtlinien abbilden. Mit automatisierten Prüfungen und Reportings können Sie jederzeit den Nachweis erbringen, dass Ihre Systeme die geforderten Sicherheitsrichtlinien erfüllen – ein klarer Vorteil bei internen und externen Audits.
Übernehmen Sie auch den laufenden Betrieb und die Optimierung?
Ja. Neben einmaligen Projekten bieten wir Managed Services, bei denen wir den Betrieb von Wazuh vollständig übernehmen. Dazu gehören kontinuierliche Regelanpassungen, Performance-Optimierung, Threat Intelligence-Integration und proaktive Alarmbearbeitung. So stellen wir sicher, dass Ihre Wazuh-Umgebung immer auf dem neuesten Stand ist und bestmöglich schützt.
Wie kann ich mit DigiFors starten?
Der erste Schritt ist ein unverbindliches Beratungsgespräch, in dem wir Ihre aktuelle Sicherheitslage und Ihre Anforderungen analysieren. Anschließend erstellen wir ein maßgeschneidertes Konzept für die Wazuh-Implementierung oder -Optimierung in Ihrem Unternehmen. So können Sie schon nach kurzer Zeit von einer verbesserten Erkennungsrate und optimierten Sicherheitsprozessen profitieren.
Sie haben Fragen oder benötigen Unterstützung?
Falls Sie Fragen haben oder zusätzliche Informationen benötigen, zögern Sie bitte nicht, uns zu kontaktieren.
- info@digifors.de
- +49 341 65673390
- Torgauer Str. 231, 04347 Leipzig





